Annuaire des profils À propos Applications mobiles
Se connecter S’inscrire
29 nov. 2022, 16:03
Arthur Lutz (Zenika) @arthurzenika@pouet.chapril.org

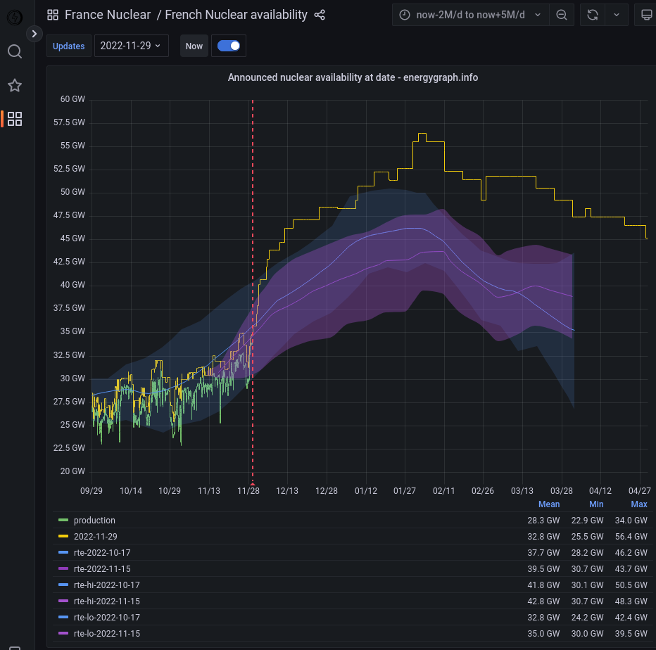
https://energygraph.info/

C'est quand même dingue ce qu'on peut faire avec Grafana !

#energy #dataviz #interactivegraphs

  • 160a334e5d1b31cf.png
  • ab3250506f80baeb.png
  • 2f7d94297e053fed.png
  • a8750e82cd3235f4.png
1
syncop @colt@nanao.cybtex.fr
Suivre

@arthurzenika Surtout, avec de la bonne data.

29 nov. 2022, 18:05 · · 0 · 0 · 0
Inscrivez-vous pour prendre part à la conversation
nanao

Comme le soleil, les machines ne se couchent jamais.

Ressources

  • Conditions d’utilisation
  • Politique de confidentialité

Développeurs

  • Documentation
  • API

Qu’est-ce que Mastodon ?

nanao.cybtex.fr

  • À propos
  • v3.3.0

Davantage…

  • Code source
  • Applications mobiles